OXBO Energy

Borefields are long-lived assets.
We make them warrant-able.

OXBO Energy makes closed-loop geothermal financeable — with the measurement rigor, construction standards, and lifecycle software that institutional geothermal requires. Facility executives can specify performance. Capital partners can model returns. Contractors can warrant what they build.

BIOT-k Dashboard — borefield overview with bore locations, 3D subsurface trajectories, KPIs, and spend tracking
BIOT-κ — Live Platform

Mission

Geothermal everywhere,
for everyone

The ground beneath our feet holds an inexhaustible thermal resource — available everywhere on earth, independent of weather, daylight, or geography. Geoexchange technology is proven. What is not proven is whether the industry can get out of its own way long enough to make it cost-competitive at scale.

OXBO Energy exists to do exactly that — to revolutionize the economics, engineering, and performance of geoexchange by bringing subsurface engineering rigor to an industry that has operated without it.

Vision

American energy.
American ingenuity.

The subsurface engineering disciplines have spent decades building some of the most productive and rigorous industrial workflows on earth — measurement systems, formation evaluation methods, construction quality assurance, and performance analytics that geoexchange has never had access to.

OXBO's strategy is to bring that disciplined engineering into geothermal — translating proven subsurface methods into a clean energy context and applying them to a resource that is available everywhere, lasts forever, and has no fuel cost.

This is engineering rigor applied to a new frontier — the same discipline, the same measurement standards, and the same relentless focus on data quality, now driving the cost and risk reduction that makes geothermal energy investable at scale.

The Problem

Borefields are overdesigned by up to 50%.
That waste is the opportunity.

The borefield represents 40–50% of total geoexchange system cost — the single highest-leverage target for cost reduction. Three categories of compounding error drive systematic overdesign.

~20%

Geologic Uncertainty

Drillers mislabel rock formations at up to a 50% or more error rate. Without proper mineral analysis, thermal property estimates carry massive variance — designers compensate by adding bores.

20–40%

Thermal Simulation Deficiency

Industry simulators use antiquated line-source methods that assume homogeneous subsurface and ignore bore deviation. Every assumption becomes overdesign.

30%+

Poor Quality Input Data

Thermal response test procedures and data are rarely audited for independent QA/QC. The chain of data custody is broken at every handoff.

In mature subsurface engineering disciplines, practitioners accept geologic uncertainty and build sophisticated workflows to characterize it, quantify it, and make decisions under it.

In geoexchange, almost none of that exists. The thermal mathematics of a borefield are directly analogous to pressure-transient analysis — a discipline with decades of rigorous, peer-reviewed development. The tools exist. They have simply never been applied to this industry.

Everyone knows the data is unreliable. The universal response is to overdesign — drill more bores, drill deeper, add margin to every calculation. That margin is real money, and it is the largest reason geoexchange cannot compete on first cost.

The Platform

Introducing BIOT-κ

The operating system for geothermal borefield lifecycle management — from GHX design and TRT analysis through construction, operations, and decommissioning. Built for closed loop geothermal, geoexchange, district energy, and BTES projects.

BIOT-κ

/biː oʊˈkeɪ/ — "be okay" · κ = thermal conductivity

BIOT-κ is the operating system for geothermal borefield lifecycle management — a cloud-based platform that replaces fragmented manual processes with a closed-loop optimization engine spanning design, construction, operations, and decommissioning.

As bores are drilled, real-time thermal test results, geologic logs, and anti-collision models feed back into the design — letting engineers modify layouts and specifications on the fly. Construction becomes a dynamic optimization, not a static plan-and-execute process.

The competition is spreadsheets.

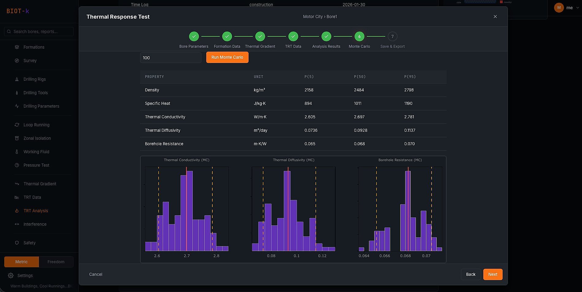
Advanced TRT Analysis

Proprietary thermal transient modeling with Monte Carlo uncertainty quantification. Reduces subsurface characterization error from 20–50% to under 10%.

Anti-Collision & Thermal Interference

Physics-based bore deviation analysis, geospatial collision detection, and thermal interference modeling. Quantifies reduced capacity per bore based on actual surveyed position.

3D Earth Model & Stratigraphy

Interactive subsurface visualization built from structured geologic data. Elevation-corrected formation layers with mineral composition and fluid saturations at every bore.

Circuit Mapping & Visualization

Subway-style borefield network diagrams showing bore-to-circuit-to-manifold-to-pump connectivity, with real-time status tracking and nodal flow analysis.

Lifecycle Data Management

Full chain of custody from exploration through abandonment. Structured geologic capture, drilling telemetry, cost tracking, safety logs, and 20+ report forms — replacing PDFs and paper.

Patented Thermo-Economic Optimizer

The F-Score engine — OXBO's patented borefield optimization algorithm that ranks expansion and deepening scenarios by thermo-economic performance. Answers the question every owner asks: what's the cheapest way to meet my thermal load?

Automated Offset Planning

Geospatial offset well analysis with automated stratigraphic correlation — bringing industrial-grade pre-drill planning methodology to geothermal site characterization.

Drilling Analytics & EDR Processing

Full EDR analytics engine with rig state classification, mechanical specific energy (MSE) decomposition, time breakdown analysis, and connection-level performance tracking. Built for shallow geoexchange borefields but scales to deep directional bores without modification.

BIOT-k F-Score Optimization — patented thermo-economic borefield optimizer with ranked expansion scenarios and cost analysis

F-Score Optimization — Patented Thermo-Economic Borefield Optimizer

Patented

Everything's gonna BIOT-κ.

BIOT-k automated offset planning — geospatial bore analysis with stratigraphic correlation

Automated Offset Planning & Stratigraphic Analysis

Geospatial

Trust the κ.

BIOT-k formation properties — thermal property table with stratigraphic column for borefield design

Formation Properties — Thermal Design Parameters

Per-Formation

From de ground up…BIOT-κ.

BIOT-k circuit visualization — subway-style borefield network diagram

Circuit Visualization — Bore-to-Manifold-to-Pump Network

Interactive

Design it to BIOT-κ.

BIOT-k 3D earth model with formation layers

3D Earth Model — Formation Stratigraphy

9 Formations

From de ground up…BIOT-κ.

BIOT-k thermal response test Monte Carlo analysis

TRT Analysis — Monte Carlo Simulation

Patent Pending

We did the math. It'll BIOT-κ.

BIOT-k geologic sample data entry with formations profile

Geologic Data Capture — Mineral & Fluid Analysis

Per-Sample

Trust the κ.

BIOT-k bore detail view with wellbore schematic, jobs, reports, and KPIs

Bore Lifecycle View — Jobs, Reports, Cost Tracking & Wellbore Schematic

Per-Bore Record

Build it to BIOT-κ.

Coming Soon

Beyond shallow borefields

BIOT-κ is built for shallow geoexchange borefields — but its anti-collision models, wellbore schematics, rig state classification, and mechanical specific energy analysis are all built to scale to deep directional bores. The same analytical engine that optimizes a 400-meter vertical bore handles a 5,000-foot horizontal well without modification.

OXBO is engaged in advanced engineering work that extends industrial-grade construction methods to geothermal at depths and scales the conventional industry cannot reach. We are collaborating with major research institutions on feasibility studies that fundamentally reframe the economics of institutional geothermal energy.

PH-1H directional wellbore schematic — horizontal well with KOP at 4,192 ft and landing at 5,092 ft
BIOT-k drilling time breakdown — rig activity classification by percentage and hours

Drilling Time Breakdown — Rig State Classification

EDR Analytics
BIOT-k mechanical specific energy vs depth — rotary, motor, and hydraulic MSE decomposition

MSE vs. Depth — Mechanical Specific Energy Decomposition

Per-Foot
BIOT-k MSE histograms — rotary, motor, and hydraulic MSE distribution analysis

MSE Distributions — Rotary, Motor & Hydraulic

Statistical
BIOT-k connection duration distribution with P90 analysis

Connection Duration Distribution — P90 Analysis

Per-Connection
BIOT-k connection sub-phase breakdown by depth — pipe handling, survey, back to bottom

Connection Sub-Phase Breakdown by Depth

Sub-Second
Announcements Pending

Consulting Services

Geothermal consulting for engineers,
contractors, and facility owners

OXBO's founder provides hands-on geothermal engineering consulting to HVAC mechanical engineers, construction managers, drilling contractors, and institutional facility owners — available now, while the platform scales.

Drilling Advisory & QA/QC

On-site and remote drilling oversight, bore deviation analysis, anti-collision management, and construction quality assurance for large institutional borefields.

Thermal Response Test Analysis

Independent TRT interpretation using rigorous subsurface engineering methods. Raw data validation, Monte Carlo uncertainty quantification, and design-grade thermal property estimates.

Deep Bore Feasibility Studies

Techno-economic evaluation of deep horizontal coaxial bore systems as alternatives to conventional shallow borefields. Cost modeling, risk analysis, and regulatory pathway assessment.

Borefield Design Review

Independent technical review of borefield designs, thermal simulations, and construction specifications. Quantifying uncertainty and right-sizing the investment.

Standards & Industry Development

OXBO's founders have a long history of helping all boats rise. Our team has contributed to transformational standards development and is actively helping build new ones for the geothermal space. Energy is freedom, so the standards should be free.

Project Strategy & Owner Representation

Technical advisory for institutional decision-makers evaluating geothermal investments. Translating subsurface engineering into the language of boards and capital planners.

The Opportunity

$1 trillion in construction.
Zero digital infrastructure.

Geothermal construction spend across the U.S. and EU will exceed $1 trillion over the next 20 years. Higher education, K-12, healthcare, military, and commercial campuses are all entering multi-decade geoexchange and district geothermal conversion programs. Every project needs what OXBO builds.

$1T+

U.S. + EU geothermal construction
over 20 years

12.6%

GSHP segment CAGR
through 2030

0

Integrated lifecycle platforms
in the market today

OXBO's software TAM is approximately $200M/year globally, sitting atop the underlying construction market. Revenue scales through per-bore project pricing for designers and construction managers, enterprise SaaS for drilling contractors, and recurring per-bore monthly fees for asset owners. The platform becomes the system of record whether OXBO self-performs or integrates partners through open APIs.

The five-year vision extends beyond software into a vertically integrated geothermal services ecosystem — purpose-built thermal testing instruments, engineering and design services, drilling optimization, and standards development. Each vertical reinforces the others. The more data flows through the platform, the wider the moat becomes. In mature energy services markets, global enterprises have been built on exactly this model. Geothermal has no equivalent today.

The Team

Built to bridge two industries

Nathan Zenero

Founder & CEO

Nathan Zenero

Subsurface Engineer · Enterprise Software · Geothermal

Subsurface and industrial engineer with deep enterprise software experience, including former Senior Director of the Global Energy and Industrial IoT Practice at a major Silicon Valley analytics firm.

Patent holder in automated forensic analysis of drillbits using computer vision. Two years of hands-on geoexchange construction and testing experience with the largest construction firms and research universities in the country.

Developer of patent-pending technologies for thermal response test analysis and bore thermal interference modeling.

BIOT-κ is approximately 70% complete toward full commercialization — working software validated through pilot testing with industry partners, not a prototype. The platform includes 20+ report forms, drilling tool forensics, structured geologic data collection, advanced TRT analysis, 3D trajectory visualization, circuit mapping, and a full earth modeling capability.

Brett

Brett

VP Sales

Former VP of Industrial Sector Sales at a Silicon Valley tech giant. 25 years positioning technically complex solutions in traditional industrial markets. Understands the buyer, the sales cycle, and how to open doors in energy, utilities, and institutional facilities.

Advisors

David Baker

David Baker

Senior Geologist · Advisor

New York native with 40 years of experience in hydrogeology and oil and gas exploration. Licensed professional geologist bringing deep subsurface expertise to OXBO's geothermal engineering practice.

Growing team. Near-term hires include a database architect and enterprise architect for production-grade deployment.

Get in Touch

Let's build something

Whether you're evaluating a geothermal investment, planning a borefield, or interested in what OXBO is building — we'd like to hear from you.

Contact OXBO Follow on LinkedIn
Everything's gonna BIOT-κ Warm Buildings, Cool Runnings Trust the κ Don't worry mon, It'll BIOT-κ More than okay It's okay to BIOT-κ BIOT-κ With It From de ground up Everything cool…Everything BIOT-κ IRIE? BIOT-κ Are you okay? BIOT-κ We did the math Everything's gonna BIOT-κ Warm Buildings, Cool Runnings Trust the κ Don't worry mon, It'll BIOT-κ More than okay It's okay to BIOT-κ BIOT-κ With It From de ground up Everything cool…Everything BIOT-κ IRIE? BIOT-κ Are you okay? BIOT-κ We did the math

Founder's Blog

From the field

Technical writing on geothermal engineering, construction standards, and the infrastructure that makes the energy transition work.

Borefield Blind Spot

As Above, So Below

Why the Borefield Should Be Built to the Standard of the Building It Serves

The institutional building above the borefield is held to witnessed tests, accredited labs, and stamped as-builts at every joint. The borefield beneath it is bought twice on testimonial. That asymmetry has a name, and a fix in C449.

April 2026 · 11 min read Read →

Borefield Blind Spot

Click It, or Ticket

Why Drilling Fluid Density Is the Minimum Requirement for Drilling

In shallow geothermal there is no BOP, no diverter, no flare. Mud weight is the only barrier between the crew and the formation. The discipline to manage it is non-negotiable — and shallow geothermal hasn't accepted that yet.

April 2026 · 7 min read Read →

Borefield Blind Spot

The Future of Geothermal Drilling is Day Work

Why Turnkey Contracting Is Breaking the Industry

Every vertical bore in the US is sold lump-sum turnkey with subsurface risk on the driller. Land drilling figured out why that fails at scale. When Subterra Renewables filed for creditor protection with 65+ rigs mid-job, geothermal got its lesson too.

April 2026 · 5 min read Read →

Borefield Blind Spot

You're Buying a $5 Million Borefield with Zero Quality Standards

The borefield is half the cost of a geothermal system — and the half with no enforceable quality standards, no warranties, and no way to verify what you bought will perform. The overdesign that hides this problem is costing the industry billions.

February 2026 · 3 min read Read →

Borefield Blind Spot

Antaeus Falling

Why Deeper Geothermal Loops Are at Risk of Collapse

HDPE is a viscoelastic material whose collapse resistance degrades with time, temperature, and sustained load — and manufacturers don't publish long-term external pressure ratings for deep bore conditions. As installations push past 1,000 ft, the risk of collapse is real, largely uncalculated, and growing.

May 2025 · 8 min read Read →

Borefield Blind Spot

Off the Books

Why the Borefield Is Invisible to Every System That Would Make It Bankable

Walt tracks eight thousand tagged assets on a Tuesday. The single largest asset on his campus — a $10M borefield — has none. Without a lifecycle record, it cannot be warranted, insured, or financed.

May 2025 · 10 min read Read →

Monsieur Biot approves